Форум
Войти в систему
Зарегистрироваться
Категории
Акция
Продвижение
Финансы
Блокировка
Карточка
Товар
Кабинет
Отгрузка
Площадка
Конкуренты
Документы
Ecommetriya
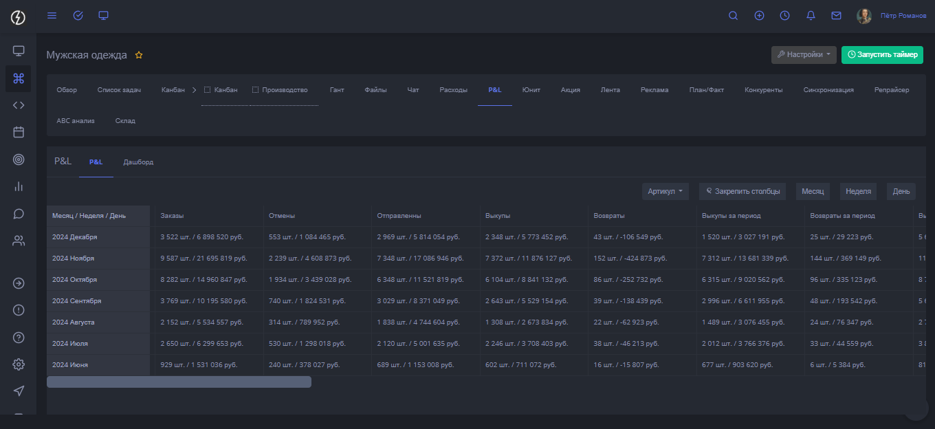
Вкладка "P&L"
Здравствуйте, приветствую вас в статье.
В этот раз рассказать вам о том, как проверить все расчёты, которые мне предоставляем. После прочтения вы
Какие показатели есть во вкладке?
Как выглядит отображение?
Для этого, необходимо перейти в соответствующую вкладку и нас встретят данные в табличном виде.
Эти же показатели можно получить с группировкой по неделям
Эти же показатели можно получить с группировкой по дням
Дополнительно можете открыть отображение данных в виде дашборда.
Такую статистику можно получить по конкретно выбранному артикулу
Подведём итог
Вот нам по
итогом рассказанной информации вы знаете как работать с вкладкой и получить полезные данные для принятия решений
Для быстрого перехода к списку статей, нажмите по
ссылке
Подписаться на telegram канал, нажмите по
ссылке
Последнее изменения:
20.12.2024
Автор: Климов Дмитрий
Обсуждения
Отправить
Удалить?
Вы уверены? Вы не сможете отменить это действие!
Обсуждения